Using the Detection Management System

Only Super Admin or Platform Admin users with Root scope can make changes in Detection Management.
The Detection Management System is a collection of related features on how to view and manage detections across the network. Detections identify suspicious patterns in the data or deviations from normal behavior, and raise alerts if necessary. Alert types categorize different alerts.
Using the Detection Management System, you can:
-
access detections easily
-
manage detections
-
gain visibility and control over detection settings and status
-
manage tenants through profiles (see Multi-Tenant Support)
The main capabilities of the Detection Management System are:
-
Customizable settings for newly released detections:
Benefit—Provides SOC teams with the flexibility to customize how each tier (Tier 1, Tier 2, and Experimental) of newly released detections behaves in terms of alert generation and visibility.
Why it Matters—SOC teams often grapple with complex systems and the integration of new tools. A streamlined process reduces operational complexity, enabling faster and more efficient updates and rule management that directly impacts response times in critical security situations.
-
Enhanced visibility and control over detections:
Benefit—Offers granular control over the activation state of all detection types (On, Off, or Silent), and comprehensive visibility into the performance of each detection through hit statistics.
Tailored Detection Alerting:
-
On: Activates the rule, generating alerts as designed. This setting is essential for high-priority rules where immediate attention is needed.
-
Silent: The rule is active but does not send real-time alerts. This setting is valuable for Tier 2 rules where oversight is necessary, but real-time response may not be.
-
Off: Completely disables the rule, preventing it from running or generating alerts. This setting is for experimental rules that may generate high volumes of false positives or are in a testing phase.
-
Hits: Counts the number of times the detection was triggered (or would have been triggered for Silent mode) over the past seven days. The counter refreshes every hour. The count reflects alerts before filtering, but after alert suppression. The hit count statistics are useful for monitoring and collecting data without overwhelming the SOC with notifications.
See Detection Management Table for Sigma Rule Based Detections.
Considerations for manual event generation: Due to the nature of Stellar Cyber's alert correlation and machine learning models, manually generated or ad-hoc events may not always trigger the expected alert or case creation. The Stellar Cyber platform is designed to analyze and correlate multiple events over time, assessing patterns and context to determine the severity of a potential threat. As a result, isolated or artificial events might not meet the criteria for high-severity alerts or case generation, and may not be representative of the system's full detection capabilities in real-world threat scenarios.
-
-
Insight into possible data sources:
Benefit—Provides a comprehensive list of data sources that could contribute to the detection of various types of security alerts within an organization's IT ecosystem.
See Detections Panels.
See the following:
Multi-Tenant Support
Multi-tenant support tailors security for MSSP/MDR partners to provide granular control over detection settings to meet the security needs of individual tenants. MSSP/MDR partners can customize detection settings to align with tenant needs.
You manage tenants through Detection Profiles in which you create tenant-specific detection configurations. Detection Profiles empower you to manage tenant environments with greater accuracy, simplicity, and scale.
Within an organization, there can be multiple Detection Profiles with each tenant assigned to a profile.
See the following:
Using the Detection Management Page
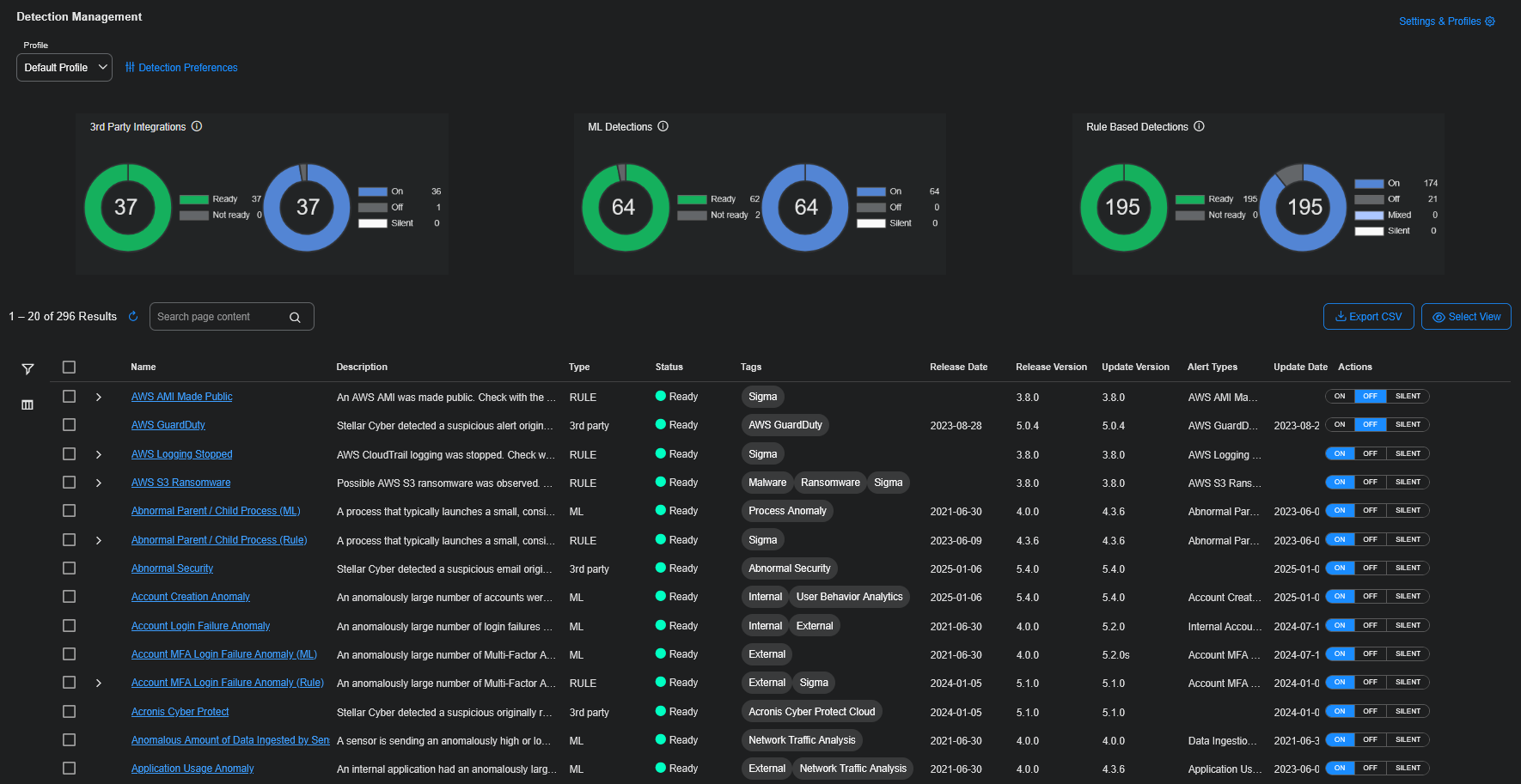
To use Detection Management, select Detections | Detection Management . The Detection Management page is displayed. It has three panels on the top and a table below.
See the following:
Detection Management Panels
The panels at the top of the Detection Management page are for the following detection types:
-
3rd Party Integrations—third party alert integrations
-
ML Detections—built-in machine learning (ML) alert types
-
Rule Based Detections—rule based alert types, including Sigma rules and analytical rules
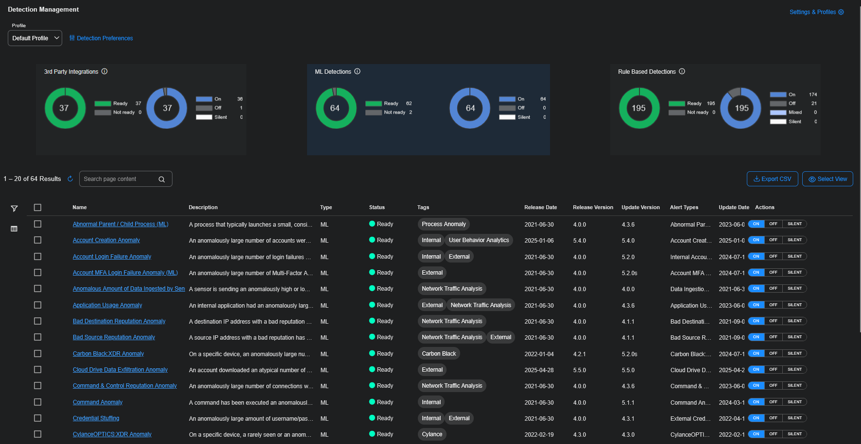
The panels let you see the detection types at a high level and provide summary statistics. In addition, you can easily filter by type by selecting one of the panels.
For example, to see only ML Detections, select the ML Detections panel. The panel is highlighted and the table below displays only the ML alert types.
Click the panel again to stop filtering by that detection type. The highlighting is removed and the table shows all the alert types.
Each of the three panels contains the following statistics:
-
count of the number of detections
-
running status:
-
Ready:
-
For 3rd Party Integrations, the backend pipelines are ready to detect an anomaly.
-
For ML Detections, the job is ready to detect an anomaly.
-
For Rule Based Detections, the detection is running and can produce alerts.
-
-
Not ready:
-
For 3rd Party Integrations, the backend pipelines have some errors or were never started for the job or rule.
-
For ML Detections, the backend pipelines have some errors or were never started for the job or there is no data available for this job.
When a job is in training, the running status is Not ready. Training time may require two weeks. Refer to Alert Type Model Summary.
-
For Rule Based Detections, the detection is not running or is preparing to run.
-
-
-
user-specified state of the detection:
-
On—detections are fully active. On activates detections to monitor and produce real-time alerts when triggered. On is typically used for high-confidence Tier 1 detections that require immediate attention.
-
Off—detections are inactive. Off disables detections, halting monitoring and alert triggering, which reduces system noise and conserves resources. Detections can be reactivated as needed. Off is suitable for managing lower priority (Tier 2) or experimental grades.
-
Silent—detections are active but do not produce alerts when triggered, allowing for passive monitoring. Silent detections operate silently, gathering data and allowing for performance evaluation to ensure minimal false positives and optimal effectiveness.
-
Mixed—detections that are a mix of On, Off, or Silent. (Mixed mode is only available for Rule Based Detections as this state is based on the state of the individual rules within the Rule Based Detection).
-
For example, selecting the 3rd Party Integrations panel displays:
-
count = 37
-
Ready = 37
-
Not ready = 0
-
On = 36
-
Off = 1
-
Silent = 0
For example, selecting the Rule Based Detections panel displays:
-
count = 195
-
Ready = 195
-
Not ready = 0
-
On = 174
-
Off = 21
-
Mixed = 0
-
Silent = 0
Detection Management Table
The Detection Management table has the following columns:
-
Name—Name of the detection (with a link to the detection). (You can search on this field. See Using Search.)
-
Description—Description of the detection. (You can search on this field. See Using Search.)
-
Type—Type of detection as 3rd party, ML, or RULE.
-
Status—Status of the alert type as Ready or Not Ready.
-
Tags—Tags that identify the detection such as External, Internal, Analytics, Sigma, or Malware.
-
Release Date—Date in which the detection was released in the Stellar Cyber platform.
-
Release Version—Version in which the detection was released in the Stellar Cyber platform.
-
Update Version—Version in which the detection was updated in the Stellar Cyber platform.
-
Alert Types—Display name of the alert type. (You can search on this field. See Using Search.)
-
Update Date—Date in which the detection was updated in the Stellar Cyber platform.
-
Hits Count—Number of times the detection was triggered (or would have been triggered for Silent mode) over the past seven days.
-
Actions—Actions for 3rd Party Integrations, ML Detections and Rule Based Detections to toggle an alert type ON, OFF, or SILENT.
Use the Detection Management table for the following:
Using Search
Use the Search box to search for content in the table.
In the Detection Management table, the following fields can be searched:
-
Name
-
Description
-
Alert Types
For example, type microsoft to search for all Microsoft entries in the table.
For rules, the following fields can be searched:
-
Rule
-
Description
-
Grade
For example, type tier1 to search for all the rules that have a tier1 Grade. At least one rule in the resulting detection(s) will have that Grade.
Selecting Columns
Click the Columns icon (
) to add or remove columns in the table using check boxes.
You can also type the name of a column in the Search box.
To exit, click the Columns icon (
) again.
Using Filters
Click the Filters icon (
) to use defined filters.
To use defined filters:
-
For Status, select the status using the check boxes. The number of alerts of each status is displayed on the right.
You can also use the search box to search for a specific status.
-
For Tags, select the tags using the check boxes. The number of alerts of each tag is displayed on the right. A scroll bar is available on the right when there are more tags in the list than can be displayed.
You can also use the search box to search for a specific tag.
-
For Release Date, select a release date using the check boxes. The number of alerts of each release date is displayed on the right. A scroll bar is available on the right when there are more release dates in the list than can be displayed.
You can also use the search box to search for a specific release date.
-
For Release Version, select the release version using the check boxes. The number of alerts of each release version is displayed on the right. A scroll bar is available on the right when there are more release versions in the list than can be displayed.
-
For Update Date, select an update date using the check boxes. The number of alerts of each update date is displayed on the right. A scroll bar is available on the right when there are more update dates in the list than can be displayed.
You can also use the search box to search for a specific update date.
-
For Update Version, select an update version using the check boxes. The number of alerts of each update version is displayed on the right. A scroll bar is available on the right when there are more update versions in the list than can be displayed.
You can also use the search box to search for a specific update version.
-
You can click the Add new filter search box to deselect a filter in the dropdown menu.
-
You can also type in the Add new filter search box to search for a filter by name.
To exit, click the Filters icon (
) again. The configured filters are displayed at the top of the table and the results are displayed in the table.
To clear an individual filter, click the icon to the right of the filter (
).
To clear all filters, click Clear All.
Performing Bulk Actions
The Detection Management table has check boxes on the left that let you select multiple detections. You can change the state for multiple detections at the same time. For all detection types, you can select a state of ON, OFF, or SILENT. Then click Apply.
Click Clear all to clear the check box selections.
Exporting CSV
Click Export CSV to export the table as a spreadsheet. The spreadsheet lists the active detections for the selected profile.
You can export Selected Columns or All Columns. The spreadsheet is downloaded to your Downloads folder.
Exporting CSV
Click Select View to preserve a table layout. See Saved View Configurations for details.
Detection Management Table for Sigma Rule Based Detections
The Detection Management table for Rule Based Detections (only for Sigma rules) has an expand feature because there can be many rules within a rule based detection.
To see the individual rules, click the icon (
) to expand the row.
The table has the following columns:
-
Rule—Name of the rule. (You can search on this field. See Using Search.)
-
Description—Description of the rule. (You can search on this field. See Using Search.)
-
Grade—Grade of the rule as follows. (You can search on this field. See Using Search.)
-
Tier 1—detections that are stable and in production
-
Tier 2—detections that are in development or test
-
Experimental—experimental detections
-
-
Actions—Actions for rule based detections include toggles for ON, OFF, or SILENT for an individual rule.
At the bottom of the expanded rule based detection, the View all link takes you to the Detection Panel for Rule Detections.
Detections Panels
The Name column in the Detection Management table has links to the detection. When you click the link, a panel is displayed on the right.
The top part of the panel has the following:
-
Previous and Next icons (
) at the top left to move to the previous detection or the next detection in the table. -
Name of the detection.
-
Toggle for ON, OFF, or SILENT (or Mixed for Rule Based Detections).
-
Tabs for Overview, Rules (only for Rule type of detections), and Possible Data Sources. The latter two tabs have counts, for example, Rules (1) and Possible Data Sources (1).
The lower part of the panel displays information depending on the type of detection. All detection types display Possible Data Sources that may support the detection.
Overview Tab
The Overview tab has the following:
-
Description of the detection.
-
Tags that identify the detection, for example, Sigma, Azure, External, Identity Detection.
-
Hits that count the number of alerts triggered in the past seven days or since the last Reset hit stats was performed. The stats are refreshed every hour.
-
Type of the detection: 3rd party, ML, or RULE.
-
Alert types and count:
-
For ML and Rule Based Detections, the Alert Types are predefined.
-
For 3rd party alert integrations, the Alert Types are dynamically generated.
There may not be a link if the alert type has not triggered yet.
Click the Alert Types link(s) to go to the Alerts page.
-
Rules Tab
The Rules tab is described in Detection Panel for Sigma Rules.
Possible Data Sources
The Possible Data Sources tab shows all data sources that are possible across an organization.
A green check mark is displayed on a data source when it has been active in the past five (5) days and has an event contributing to the detection. The data can come from any tenant in the organization.
Note that the check marks do not replace other active monitoring features available in the Stellar Cyber platform.
In the Possible Data Sources, the active data sources (with the check marks) are displayed first and Stellar Cyber data sources have a Stellar Cyber logo. You can search the data sources using the Search box.
See the following:
Detection Panel for ML Detections
When you click a link for an ML type of detection, the panel on the right has an Overview tab and a Possible Data Sources tab that lists icons of the Possible Data Sources and their count.
Detection Panel for 3rd Party Detections
When you click a link for a 3rd party type of detection, the panel on the right has an Overview tab and a Possible Data Sources tab that lists icons of the Possible Data Sources and their count.
Detection Panel for Rule Detections
When you click a link for a rule type of detection (for analytics rules), the panel on the right has an Overview tab and a Possible Data Sources tab that lists icons of the Possible Data Sources and their count.
The Analytics tag differentiates rule detections that are analytical rules.
When you click a link for a rule type of detection (only for Sigma rules), the panel on the right has an Overview tab, a Rules tab that lists Rules and their count, and a Possible Data Sources tab that lists icons of the Possible Data Sources and their count.
The Sigma tag differentiates rule detections that are Sigma rules.
When you click the Rules tab, the panel lists the individual rules.
When you click the Possible Data Sources tab, the panel lists icons of the Possible Data Sources.
Detection Panel for Sigma Rules
When you click the Rules tab in a Sigma rule type of detection, there is the following information:
-
A check box to select all rules. If you select all rules, you can change the state on all rules at the same time to ON, OFF, or SILENT.
To deselect all the rules, check the check box again.
-
Search rules box in which you can enter a search string, for example, CVE.
-
Sort, in which you can sort the rules as follows:
-
Pagination icons at the bottom for next and previous, and first and last pages, if there are many rules
The Rules tab has the following information for the individual rules in the detection:
-
check box to select an individual rule
-
Toggle for ON, OFF, or SILENT
-
Hits count of the number of alerts triggered
-
Grade of Tier1, Tier2, or Experimental
-
description of the individual rule
-
icon to expand the individual rule (
)
The expanded rule has the following additional information for an individual rule:
-
Reset hit stats button. When selected, a confirmation warning is displayed:
If the hits are reset, a successful message is displayed:
-
Rule ID—Stellar Cyber rule ID, such as azure_64
-
Product—product, such as AWS, Azure, or Windows, or Category, such as process_creation
-
Rule Source—rule source, such as SigmaHQ or developed internally by Stellar Cyber
-
Tactics, Techniques and Procedure—links to https://attack.mitre.org/ for tactics or techniques
-
Maturity—maturity status as follows:
-
Production—for rules that are reliable in a production environment
-
Stable—for rules that have had one year of use
-
Test—for rules that have had months of use
-
Experimental—for new rules
-
-
Risk Level—color-coded risk level as follows:
-
Low—yellow
-
Medium—orange
-
High—red
-
-
Creation date—date the rule was created
-
Sigma Rule—Sigma rule, with Copy button
Configuring Customizations for ML Detections
There are two ML detections that offer customizations: Impossible Travel Anomaly and User Login Location Anomaly. The detection panel for those two ML detections have a Customization tab containing settings you can customize.
For Impossible Travel Anomaly, you can customize the minimum distance and speed thresholds, and select the frequent location suppression.
For User Login Location Anomaly, you can customize the distance threshold, the behavior for previously visited locations, and rules for tenant-level location suppression.
Before customizing these ML detections, review the factors listed under the Customization tab to understand the impacts.
Customizing Impossible Travel Anomaly
To customize the Impossible Travel Anomaly detection:
-
You can search for impossible and click the link to the detection in the Name column.
-
Click the Customization tab.
-
Use the slider to change the Min distance (Miles). This sets the minimum travel distance to trigger an alert. It is the minimum distance between two login locations that could be considered impossible travel. Logins from locations closer than this distance will not trigger an alert, regardless of the time between them. The default is 100 miles, which is also the minimum. The maximum is 8000 miles. Higher values (greater than 500 miles) may miss regional threats and may restrict the number of low-distance anomalies.
-
Use the slider to change the Speed threshold (MPH). This sets the realistic travel speed (in miles per hour) considered possible. If the calculated speed between the two logins exceeds this threshold, it may trigger an alert. The default is 600 MPH. The minimum is 300 MPH. The maximum is 2500 MPH. Lower values flag routine air travel as suspicious, while higher values may miss threats. Low speeds ( less than 600 MPH) may overload analysts with routine flight alerts. Extremely high speeds (greater then 1,000 MPH) could exclude most travel-based threats.
-
Select how to handle frequent locations with Frequent Location Suppression. The options are:
-
Off: Do not suppress alerts based on location history. Allow all alert locations.
-
Destination Only: This is the default. Suppress if the destination is known. More aggressive suppression may result in fewer alerts.
-
Destination & Source: Suppress if both the destination and the source are frequent locations. Less aggressive suppression may result in more alerts.
-
-
Click Submit. You may be prompted to Review Changes or Save Anyways, for example:
-
(Optional) Click Restore to Default to put the settings back to the default values.
Customizing User Login Location Anomaly
To customize the User Login Location Anomaly detection:
-
You can search for login location and click the link to the detection in the Name column.
-
Click the Customization tab.
-
Use the slider to change the Distance threshold (Miles). This sets the minimum travel distance required to generate an alert. If a user logs in from a location farther than this distance from their last known location, it may generate an alert. The default is 100 miles. The minimum is 50 miles. The maximum is 10000 miles. Lower values flag short-distance logins, while higher values detect long-distance anomalies. Very low thresholds (less than 100 miles) may overwhelm analysts with local alerts. High thresholds (greater than 500 miles) could miss regional threats.
-
Select the Location History behavior:
-
Allow alerts on known recent locations: Enable alerts for previously visited locations, if enough time has passed.
-
Use separate threshold for frequent travelers:Enable this threshold to apply different alert rules for users who travel often. This helps reduce false positives for frequent travelers while maintaining stricter rules for stationary users.
-
Use the slider to change the Location Reset Threshold (Days): This sets the number of days with no visits before a location is eligible for another alert. This is the number of days without a visit that must pass before the system can generate another alert for a known location. This threshold applies to all users if separate thresholds are disabled and it applies to stationary users if it is enabled. This helps reduce alert fatigue from repeated logins at the same location. The default is 90 days. The minimum is 14 days. The maximum is 730 days. Shorter periods make the detection more sensitive to previously visited locations. Very short periods may incur alerts for known locations. Long periods risk suppressing alerts for locations that have not been visited in awhile.
-
Use the slider to change the Location Reset Threshold for Traveling Users (Days): Sets the number of days with no visits before a location is eligible for another alert for traveling users. This is the number of days that should pass before the system can generate another alert for the same location for traveling users. This threshold is only active if Use separate threshold for frequent travelers is enabled. The default is 180 days. The minimum is 14 days. The maximum is 730 days. Shorter periods make the detection more sensitive to previously visited locations. Very short periods may incur alerts for known locations and travel hubs. Long periods risk suppressing alerts for locations that have not been visited in a while.
-
-
Select the Suppression Rules. When Tenant location alert suppression is enabled, the detection attempts to prevent alerts from being generated for logins occurring at locations associated with your organization, for example, office locations.
-
Click Submit. You may be prompted to Review Changes or Save Anyways for example:
-
(Optional) Click Restore to Default to put the settings back to the default values.
Configuring Detection Preferences
You configure Detection Preferences from the top left of the Detection Management page. The Detection Preferences are the specific detection settings configured for a selected profile. For example, if the Default Profile is selected, the Detection Preferences you choose will be applied to the Default Profile.
Use the dropdown menu (click on Default Profile) to select a different profile. For details on profiles, see Configuring Profiles.
No matter which profile you select from the dropdown menu, the Detection Management table displays all the detections.
Click Detection Preferences or the icon (
) to choose the settings for a selected profile. You can configure the preferences for any new detections or rules coming in a future release. These preferences apply to the selected profile and do not impact existing detections.
To configure Detection Preferences for a profile:
-
For Rules, you can change the preferences based on the grade:
-
Tier 1—ON, OFF, or SILENT. The default is ON.
-
Tier 2—ON, OFF, or SILENT. The default is ON.
-
Experimental—ON, OFF, or SILENT. The default is SILENT.
-
-
For ML detections, you can change the preferences to ON, OFF, or SILENT. The default is ON.
-
For 3rd Party detections, you can change the preferences to ON, OFF, or SILENT. The default is ON.
-
To set the detections back to the default settings, click Set detections states back to default.
-
Click Submit to save the settings.
Using the Settings & Profiles Page
Click Settings & Profiles or the gear icon (
) at the top right of the Detection Management page to open the Detection Settings page to the Global Settings and Profiles tab. Use this tab to configure global settings as well as profiles for multi-tenancy.
See the following:
Configuring Alert Suppression
The only global setting is Alert Suppression.
To minimize excessive alerting, each alert type is triggered only once in a configurable period (from 1 to 24 hours) for the set of attributes that triggered that specific alert.
To configure Alert Suppression and Interval Hours:
-
Alert Suppression is on by default. To turn it off, click the toggle.
-
If Alert Suppression is on, select the Interval Hours from 1 hour to 24 hours. The default is 24 hours.
-
Click Submit to save the settings.
Alert Suppression Process
This section further explains the alert suppression process summarized in the sentence: To minimize excessive alerting, each alert type is triggered only once in a configurable period (from 1 to 24 hours) for the set of attributes that triggered that specific alert.
The set of attributes are the detected fields in an alert type. Examples include srcip, dstport, OrganizationId, tenant_id, and file_path. Refer to the Alert Type Model Summary.
The process is as follows:
-
The set of attributes reaches the alert threshold.
-
Stellar Cyber checks if an alert with the same set of attributes has already been triggered within the past X hours.
-
If yes, suppress (do not report) the current alert.
-
If no, report the alert.
-
For example, if the detection is based on the source IP address and the alert suppression period is set to 6 hours, then alerts for the same source IP address will only be reported if their timestamps are more than 6 hours apart.
The following diagram shows that the alerts with similar detected field attributes are suppressed.
Configuring Profiles
Profiles support multi-tenancy. They define the behavior of the detection mechanism states ON, OFF, and SILENT.
You can assign several tenants to one profile, with those tenants sharing the same settings, or you can create unique profiles for specific tenants. The maximum number of profiles is 30. Each tenant can only be assigned to one profile.
The Profiles table displays the existing detection profiles and the number of tenants in each profile. In the table, you can add and delete profiles, as well as change the name of a profile.
Click the Add new button to add a new profile. Enter a name and click Save. Newly created profiles are based on the Default Profile.
If you hover over the name of a profile, an edit icon is available.
Click the edit icon (
) to change the name of a profile. Type the new name and click Save.
Click the trash icon (
) to delete a profile. You cannot delete the Default Profile.
You can edit profiles, including the Default Profile. See Configuring Detection Preferences.
To assign tenants to a profile, see Configuring Tenant Assignments.
Configuring Tenant Assignments
Click the Tenant Assignment tab to assign tenants to profiles or to see the tenants that are assigned to a profile. The existing profiles are listed horizontally across the top of the table,
The Tenants table has the following columns:
-
Tenant Name
-
Tenant Group
-
Profile
In the Tenants table, you can:
-
Click each column heading (Tenant Name, Tenant Group, or Profile) to sort alphabetically, ascending or descending.
-
Click the name of a profile next to Filter by profile to filter on that profile. The table displays the tenants associated with that profile.
-
Click the name of a selected profile to de-select it or click All to remove filtering.
-
Use the search boxes, Search by tenant name and Search by tenant group, to search by tenant name or tenant group. Click the filter icon (
) to include filtering keywords: Starts with, Contains, Not contains, Ends with, Equals, Not equals, and No Filter. -
Use the dropdown menus on the right side of the Profile column to select a profile. A tenant can only be assigned to a single profile.
-
Click one or more checkboxes for Tenant Name. The number of selected tenants is shown. Use the dropdown menu to apply a profile to the selected tenants.
Creating Tenants and Tenant Groups
Tenants and Tenant Groups are created in the Stellar Cyber platform under System | ORGANIZATION MANAGEMENT. See Managing Tenants and Using Tenant Groups.
A newly created tenant may not immediately appear when associating it with a Detection Profile. Please allow up to 5 minutes for the tenant to become available on the Detection Management profile page.

























































