Asset Details

Stellar Cyber keeps track of assets in your system, using both imported and discovered data.

The Asset Details page shows all information related to the asset, including an embedded map that shows the asset's location. To see the details on an asset:

  1. Select Assets | Asset Analytics.

    The asset dashboard appears.

  2. Select either MAC Identified Assets or IP Identified Assets.

    The associated table of assets appears.

  3. Select the FRIENDLY NAME of the asset that interests you.

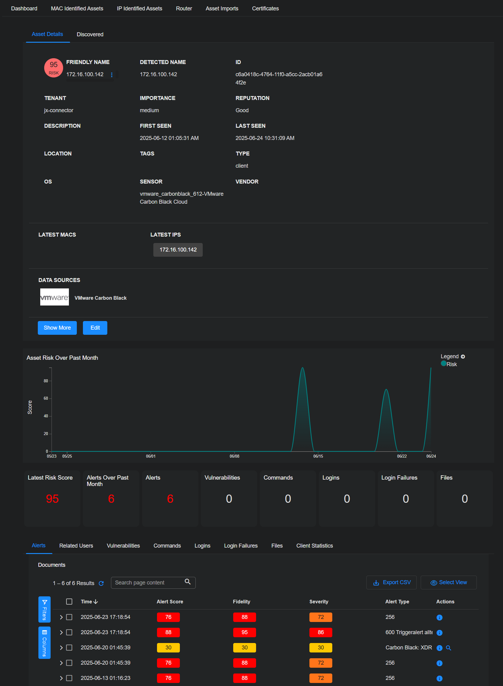
    The Asset Details page appears. The following is an example for a MAC-identified asset:

    The following is an example for an IP-identified asset:

On the Asset Details page you can:

You can also view a table at the bottom of the Asset Details page listing associated Alerts, Related Users, Vulnerabilities, Commands, Logins, Login Failures, Files, and Server Statistics for the current asset. Keep in mind that the entries in these tables are all filtered by the global Filter settings at the top of the page (Alert Score, Sensor, Time, Tags, and so on).

Viewing Discovered Data

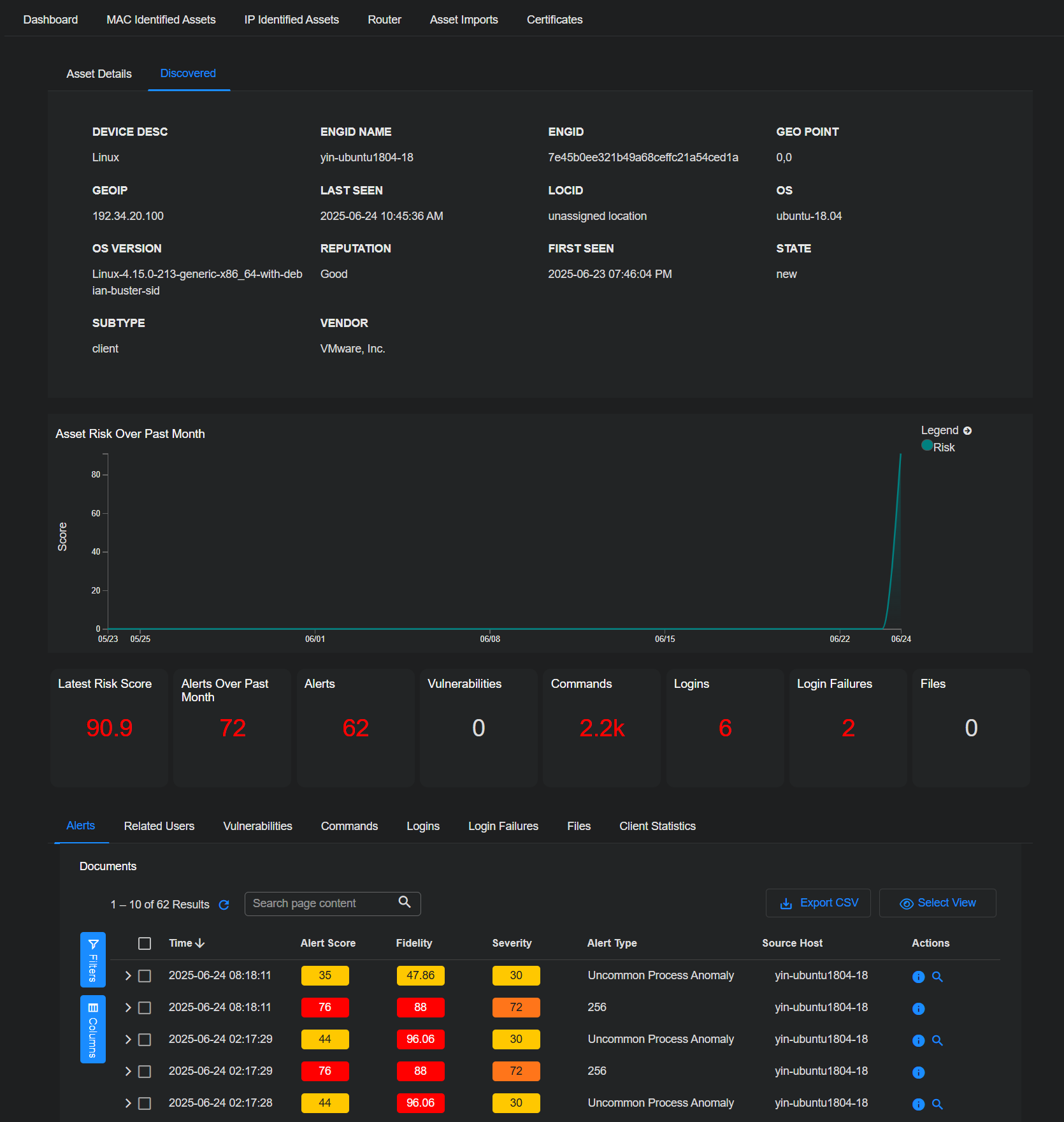
To see what Stellar Cyber has discovered about an asset, simply select Discovered. This tab displays all of the information that Stellar Cyber has gathered, as opposed to imported information. Following is an example of the Discovered tab for a MAC-identified asset:

Following is an example of the Discovered tab for an IP-identified asset:

Viewing Asset Statistics

The lower section of the Asset Details page shows several counts, as well as the calculated risk score of the asset.

The calculated asset risk score is an overall assessment of how likely the asset is going to be involved in a security breach. The asset risk score:

  • is calculated every 10 minutes
  • includes open security events from the last 24 hours (if you close an event, it is removed from the next calculation)
  • considers the vulnerability and importance level of assets
  • weights the presence of many different alert types more highly than large numbers of the same alert

Refer to Understanding the Stellar Cyber Risk Model for details on how Stellar Cyber calculates risk scores.

Below the counts is a table listing events. This table is linked to the counts; you can click or tap one of the counts to display the associated events in the table. You can also select the tabs above the table to change the display.

The available categories include:

  • Alerts – This table contains a searchable list of alerts associated with the asset.
  • Related Users – Displays user accounts that most recently logged in to or interacted with the asset. This table remains empty if no recent user activity is detected.
  • Vulnerabilities – This category provides a list of all detected vulnerabilities of the current asset. The table includes a column for accessing CVE records.

  • Commands – Any captured commands of interest are listed in this section.
  • Logins – Successful login events are shown in this table.
  • Login Failures – Unsuccessful login events are shown in this table.
  • Files – This table shows captured events involving files that might be associated with malware or exfiltration events.
  • Client Statistics or Server Statistics – This category displays a set of graphics similar to the display in the image below. This provides a condensed assessment of the level of activity of the asset.

Excluding an Asset From a Stellar Assigned Reputation

If the asset has a Stellar assigned reputation, an Exclude button appears next to the Reputation.

Stellar Cyber monitors asset behavior, and if suspicious behavior is noted, can override the reputation of an asset with a reputation that Stellar Cyber assigns it. If the suspicious behavior was expected, simply select Exclude to remove the Stellar Cyber-assigned reputation and exclude the asset from receiving a Stellar Cyber-assigned reputation again. You can see a list of assets excluded from Stellar Cyber-assigned reputations in the Excluded from Stellar Assigned Reputations table on the bottom of the Exclusions page.

Doing Further Analysis on the Friendly Name, Hostnames, and IP Addresses

To do further analysis on an asset using the friendly name:

  1. Select the next to the name.

    The analysis menu appears.

  2. Select an option.

To do further analysis on an asset using the hostnames or IP addresses:

  1. Select the hostname or IP address.

    Additional hostnames or IP addresses appear.

  2. Select one of the hostnames or IP addresses.

    The analysis menu appears.

  3. Select an option.

    Depending on the data displayed, the following options may be displayed:

    • 360 Panoramic View – Opens the Dashboards | Panoramic view with the selected friendly name, hostname, or IP address as the filter.

    • VT VirusTotal Lookup – Performs a lookup on virustotal.com for the selected friendly name, hostname, or IP address.

    • Copy to Clipboard – Copies the field value to the clipboard so it can be pasted elsewhere.

    • Copy as Query – Copies a pre-built Lucene query that searches for related activity involving the IP address of the asset across multiple fields. Use this query in tools like Threat Hunting or Search to investigate communications where the IP appears as source, destination, or host.

Editing Asset Information

You can edit some asset information:

  1. Select Investigate | Asset Analytics.

    The assets dashboard appears.

  2. Select either MAC Identified Assets or IP Identified Assets.

    The associated table of assets appears.

  3. Click on the FRIENDLY NAME of the asset that interests you.

    The Asset Details appear.

  4. Select Edit.

    You can now edit fields such as the friendly name, importance, tags, description, and others.

  5. Select Save.

Your changes are applied.

You can monitor the progress of any edits to an asset in the Task List, available from the top of the user interface.